Как EchelonAlpha объединяет нефтяную отрасль РК в единую аналитическую модель

Это многоуровневый ИИ-комплекс с централизованной оркестрацией и децентрализованным исполнением

Рахман Асамбаев
Рахман Асамбаев
Фото: архив пресс-службы

За последние годы Казахстан последовательно переводит «цифру» из лозунгов в конкретные инфраструктурные решения. Государственная программа «Цифровой Казахстан» задала рамку для перевода услуг в онлайн, интеграции реестров и появления платформенного мышления в ведомствах; параллельно в повестку вошли ИИ и дата-центры как новые «инфраструктуры» наряду с дорогами и электросетями. Этот разворот заметен и в ТЭК.

Для IT-команд это означает один и тот же практический тезис: востребованы не красивые демо, а устойчивые отраслевые модели, помогающие считать, планировать и управлять риском. Именно с этой прагматикой CenterEnergo заходит c новым ИИ-продуктом в нефтегаз: не как модный AI-стартап, а как инженерная команда, выросшая из энергетики, высокомолекулярной химии и нефтегазовой отрасли.

«СеnterEnergo существует более 25 лет, — говорит CEO компании Рахман Асамбаев. — Мы — выходцы из энергетики, которые пришли как нишевой инвестор в нефтянку. Сильный инженерный бэкграунд и экспертность в этой области позволяют нам сейчас строить качественную ИИ-систему. Мы объединили наши подразделения из робототехники, сырьевых трейдеров, энергетиков и налоговых консультантов».

Стоит отметить, несколько лет назад CenterEnergo начали тестировать цифровой двойник на собственных добывающих активах, аккуратно соотнося стоимость данных и управленческий эффект. Внутренняя логика здесь проста: в энергетике динамическая устойчивость требует обработки данных и принятия решения за доли секунды, в нефтянке — иначе: времени больше, а значит, и времени на принятие решения. Нефть и нефтепродукты накапливаемы, есть склады, хранилища, вагоны, значит, разу­мный шаг анализа — сутки, а окно реакции — дни и недели.

«Знать ежесекундную добычу, обороты насосов — это излишне. Можно обвязать датчиками каж­дую скважину, но если эти данные ни на что не влияют, тратить деньги бессмысленно», — поясняет Асамбаев.

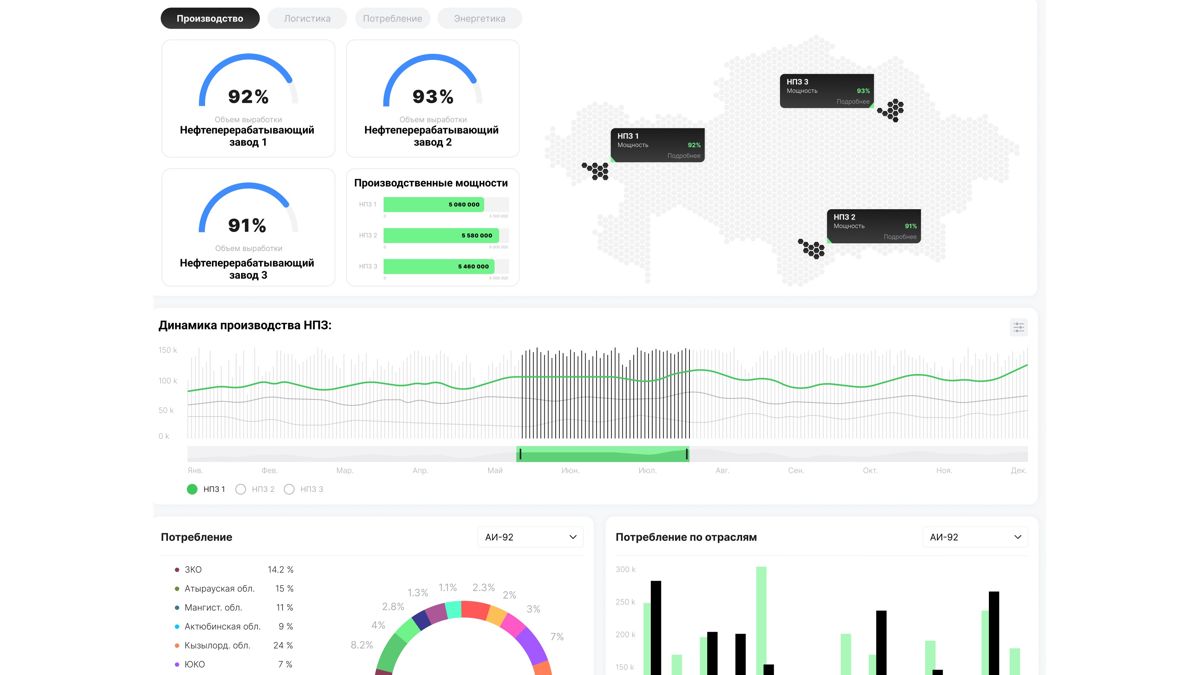
На этом фундаменте родился EchelonAlpha — многоуровневый ИИ-комплекс с централизованной оркестрацией и децентрализованным исполнением. Его специализированные агенты закрывают прогноз, оптимизацию и мониторинг по всей цепочке: от добычи через переработку на НПЗ, логистику КТЖ и автотранспортом, сбыт через склады и АЗС.

Эти агенты работают с историческими рядами, новостной повесткой и открытой отраслевой статистикой. Архитектура «цифрового двойника» позволяет моделировать сценарии — тестировать гипотезы по производительности завода, узким местам логистики или ожидаемой налоговой нагрузке. Тут хотелось бы уточнить — мы смогли смоделировать отрасль целиком и тестировать текущие и предлагаемые изменения в налогах, за несколько часов наложить любое изменение и с высокой точностью определить влияние на каждое звено отрасли — какие налоги вырастут, какие снизятся. Это сделать не сложно.

При этом Рахман Асамбаев акцентирует внимание на правильном разделении таких понятий, как автоматизация, цифровизация и ИИ. Первое — об отладке процессов и датчиков, второе — о моделях и данных, третье — об альтернативном мнении алгоритмов.

«Наш цифровой двойник пока нельзя отнести к искусственному интеллекту — это клонированный рынок нефти и нефтепродуктов, как «лего», которое можно перестраивать и смотреть, что будет», — говорит он.

Однако предиктивная аналитика EchelonAlpha — это уже задача ИИ: команда использует пять внешних интеллектуальных моделей, заставляя их критиковать друг друга. Результаты раздаются опытным трейдерам и практикам для критики, а собственная модель пока в зачатке, потому что это отдельная индустрия.

Цель — научить систему понимать причинно-следственные связи отрасли. Для этого ее учат на прошлом: алгоритму скармливают данные 2021 года и просят предсказать I квартал 2022-го, после чего сравнивают прогноз и реальность, калибруя параметры.

На текущем цикле точность по ряду метрик держится в диапазоне 55–70 %, но ключевой результат уже есть — управленческая прибавка. По оценке CenterEnergo, только на предиктивном планировании, выявлении премиальных рынков сбыта, более тонком управлении запасами и хеджировании деривативами компания добирает дополнительно 6–8 % прибыли. Отдельно агент моделирует налоговую нагрузку с учетом готовящихся изменений в НПА, накладывая это на модели сбыта и логистики.

«Это дало нам возможность смоделировать все виды налогов, доходы и затраты отрасли в масштабе страны — от скважины до оптового склада. Теперь мы в состоянии за несколько часов дать форкаст по всей отрасли в случае изменения затрат в цепочке, изменения налоговой политики, изменения рыночных цен — сколько налогов получит государство, сколько останется нефтяникам», — говорит Асамбаев.

Ключевой урок EchelonAlpha — дисциплина данных. Команда сознательно избегает «больших данных ради больших данных». В мире нефти аналитический шаг — сутки, значит, и сбор нужно выстраивать под управленческий горизонт. Отчетность с месторождений, автоматический парсинг в стандартных для отрасли форматах — в разы дешевле непрерывного телеметрического потока, а управленческая ценность — та же, если решения принимаются на горизонте дней.

«Нет смысла собирать и анализировать данные, на которые ты не в состоянии повлиять. Издержки цифровизации — это не «железо», а именно объем и обработка данных», — подчеркивает СЕО CenterEnergo.

В отличие от многих коммерческих IT-проектов в ТЭК, CenterEnergo не пыталась превратить EchelonAlpha в продукт на продажу.

«Мы делали этот проект для себя, как инженерный челлендж. Не ищем финансирования и не ищем покупателя», — говорит Асамбаев.

Компания готова делиться доступом к платформе — от частных нефтяников до государственных структур. По словам главы CenterEnergo, это их вклад в формирование отраслевого «скелета» — той самой каркасной модели, куда разные участники смогут подмешивать собственные закрытые данные, не раскрывая коммерческой тайны.

Более того, EchelonAlpha масштабируется за пределы одной компании. Для государства это баланс нефтепродуктов с высокой точностью и предупреждение сезонных перекосов, ценовые индикаторы для торговли и расчета сырьевых индексов, контроль за сбытом топлива. Для антимонопольного блока — непрерывный мониторинг цен, объемов реализации и долей на товарных рынках с ранним выявлением сговора без длительных контрольных мероприятий. Для перевозчика — более быстрые реакции на внеплановые остановки и оптимизация парка цистерн, что важно в пиковые периоды. Следующим шагом команда видит интеграцию добычи и экспортных потоков, стыковку с механизмами общего рынка ЕАЭС и подключение к государственным системам. Эта логика укладывается в контекст отрасли. По данным правительства, к концу 2024 года переработка в Казахстане достигала почти 18 млн тонн, а к 2040-му обсуждается рост перерабатывающих мощностей — на фоне модернизации НПЗ и растущего спроса в регионе. В повестке — поиск баланса между внутренней обеспеченностью и гибкостью экспортных каналов. Для моделей уровня EchelonAlpha это означает больший акцент на сценарном анализе с учетом ограничений инфраструктуры, сезонности и межстрановых режимов. Методологически команда делает ставку на проверяемый ИИ. «Искусственный интеллект — это инструмент, как калькулятор. Пока ты понимаешь, как задача решается и можешь перепроверить — это отличный ассистент в принятии решений», — подчеркивает Рахман Асамбаев.

CEO CenterEnergo скептичен к самопринимающему решения ИИ в финансах и операционном управлении: по его мнению, доступ возможен, но не глобальный и не финансовый. ИИ хорош как ассистент — ускоряет расчет, прогоняет многовариантные ветки сценариев, предлагает реакцию на «черных лебедей» через дерево вероятностей: если сработал триггер А, то оптимальны действия X, Y, Z; если В — другой набор.

Одним из главных преимуществ EchelonAlpha является внутриотраслевое развитие. «Не думаю, что кто-то лучше нас сможет создать модель про нас», — говорит Асамбаев, добавляя, что вычислительная мощность становится таким же ресурсом, как нефть и газ. Отсюда — интерес к инхаус-интеллектам: небольшим, заточенным под узкие задачи, не таким дорогим в разработке и поддержании — мировая практика подсказывает, что бизнес пока не готов делиться данными, пусть и не чувствительными.

По сути, страновая система должна сложиться из цифровых звеньев, каждое из которых закрывает свой участок: геология, добыча, маркетинг. В конце все это должно агрегироваться в страновой интеллект, способный транслировать стратегию на понятные операционные метрики.

Рахман Асамбаев акцентирует, что EchelonAlpha — это не про магический Big Data, а про дисциплину отрасли. В этом смысле работа с НПП и отраслевыми комитетами органична. В настоящее время ведется работа с НПП «Атамекен» над страновым дэшбордом по нефтянке. Задача — договориться о минимально достаточном наборе показателей, чтобы и отрасль видела себя целиком, и государству было проще принимать решения на основе сопоставимых данных.

Это ровно тот случай, когда-то, как мы распорядимся каждой тонной нефти, будет нашей самой важной задачей на ближайшее десятилетие: не только добыть, но и корректно посчитать эффект от нее на уровне страны — в налогах, логистике, цене капитала.

«EchelonAlpha — это инженерный ответ на очень конкретный запрос эпохи. Казахстан разворачивает цифровую трансформацию в сторону «тяжелых» отраслей; энергетика и нефтепереработка идут в связке с IT и моделированием. Уверен, в скором времени в каждой отрасли появятся свои рабочие модели», — резюмирует Рахман Асамбаев.

Если вы обнаружили ошибку или опечатку, выделите фрагмент текста с ошибкой и нажмите CTRL+Enter
Выбор редактора
Ошибка в тексте